My Work

Check Out Some of My Project's Code on Github.

  • July 23, 2025: Agentic AI Coding Agent. This agentic AI system takes in user-defined code base standards and extra parameters, saving them in memory. The coding agent prompts the user for debugging or code generation tasks, generates code, and ensures compliance with standards via a supervisor that approves or disapproves the output. This project fits both AI & Automation and Data Science roles, demonstrating advanced agentic workflows and code quality enforcement.

    Agentic AI Coding Agent

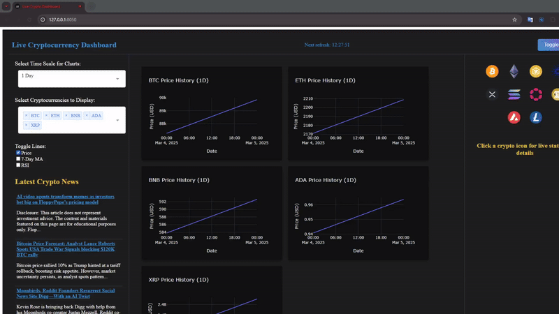
  • The Crypto Dashboard is a powerful and interactive platform designed to provide real-time insights into the ever-evolving cryptocurrency market. Featuring auto-refreshing data, users can stay up to date with live price changes, in-depth analytics, and key crypto statistics. The dashboard includes an interactive news feed that continuously updates with the latest developments in the crypto space, ensuring users never miss crucial updates. With dynamic graphs, users can analyze price trends, customize the time scale, and overlay indicators such as the 7-day moving average (MA) and Relative Strength Index (RSI) for deeper market analysis. A dark/light mode toggle enhances usability, allowing users to personalize their experience. With access to a wide range of cryptocurrencies, this dashboard is an essential tool for traders and enthusiasts looking to make informed decisions in real time..

    Live Crypto Dashboard

  • 



Project: Privacy Policy & Contract Risk Analyzer


The Privacy Policy & Contract Risk Analyzer is a web-based tool designed to help users better understand the content and potential risks hidden within privacy policies, terms of service agreements, and other legal contracts. By utilizing state-of-the-art Natural Language Processing (NLP) techniques, including text summarization, sentiment analysis, and legal risk classification, this tool offers a comprehensive evaluation of legal documents. It helps individuals and organizations quickly assess the overall risk and potential malicious intent in agreements.

**Key Features:**
- Summarization: The tool uses Hugging Face's powerful `facebook/bart-large-cnn` summarization model to generate concise and meaningful summaries of long and complex terms of service or privacy policies. This makes it easier for users to digest lengthy documents.
  
- Risk Scoring: The system assigns a risk score based on several factors commonly found in legal documents, such as GDPR compliance, data-sharing clauses, liability waivers, and user rights. A higher score indicates a greater potential for risk, and the score is accompanied by a detailed breakdown of identified risks.

- Sentiment Analysis: A sentiment analysis model assesses the tone of the document, providing insight into the document’s potential malice. This score is normalized on a scale from 0 to 100, with higher scores indicating a more favorable or neutral tone.

- Legal Risk Breakdown: The tool provides a clear, structured breakdown of any problematic clauses found in the text, such as data-sharing terms, liability clauses, and compliance with data protection laws like GDPR. This breakdown helps users understand exactly where potential issues lie in a contract.

- API Integration: The system is built using Flask and integrates with NLP models from Hugging Face to provide real-time summarization and risk scoring. It also supports CORS, allowing for seamless integration with web-based applications.

**Technologies Used:**
- Natural Language Processing (NLP): Hugging Face Transformers, specifically `facebook/bart-large-cnn` for summarization, and `nltk` for sentiment analysis.
- Backend Development: Flask for the API server.
- Machine Learning: Sentiment analysis using NLTK’s SentimentIntensityAnalyzer and custom scoring algorithms for legal text risk classification.
- Web Development: Flask-CORS for cross-origin resource sharing (CORS) to ensure smooth integration with client-side applications.

**Benefits:**
- Provides a simple and effective way to analyze privacy policies, terms of service, and contracts for potential risks, saving time and effort compared to manually reading and interpreting legal jargon.
- Offers an actionable risk score and breakdown, empowering users to make informed decisions about whether to proceed with a service or agree to a contract.
- Ideal for privacy-conscious consumers, businesses evaluating third-party agreements, and legal teams seeking a quick analysis tool for contracts.

**Challenges & Solutions:**
- Challenge: Legal documents often contain complex and domain-specific language, making it difficult for traditional NLP models to handle effectively.
  - Solution: By customizing risk factor identification (e.g., GDPR compliance, data-sharing clauses) and leveraging a pre-trained summarization model, the tool is able to provide meaningful insights into these types of documents.
  
- Challenge: Handling large amounts of text and providing accurate risk classifications without false positives.
  - Solution: A multi-stage approach, including sentiment analysis and risk factor identification, ensures that only truly relevant risks are flagged, improving accuracy and reducing unnecessary alerts.

---

    TermsSimplify: Privacy Policy & Contract Risk Analyzer

  • Dec 2024: Contributed to the backend development of a system designed to check daily court schedules in Baltimore and DC, extracting relevant data and cross-referencing it with a separate domestic violence database. The system identifies matches by analyzing court records and defendant histories, providing insights into previously unreported charges that may affect sentencing decisions. This process is crucial as domestic violence or other related charges often go unnoticed, influencing the type of punishment given. To ensure accurate and reliable matches, the system utilizes machine learning models and advanced algorithms, optimizing the matching process and enhancing the accuracy of the results.

    DC Witness: Domestic Violence, Court Automation Checker

  • Nov 2024: Developed and implemented a robust login and subscription system for a website tailored to lawyers and attorneys seeking crime data insights. Leveraged Stripe and Google APIs to create secure user authentication and payment processing features. Designed and built a comprehensive database to store user information, subscription statuses, and payment details, along with functionality for updating or canceling payment methods. The website provides access to a rich database of crime data from DC and Baltimore, including cases, victims, hearings, and more, empowering legal professionals with valuable insights and streamlined data exploration tools.

    DC Witness: Custom Login and subsciption page setup

  • Oct 2024: Contributed to the Desig, development, and deployment of an advanced Crime Data Dashboard specifically for journalists and authorized users to streamline the process of crime data collection and analysis. The dashboard offers an extensive range of tools and features, including the ability to filter and explore raw CSV datasets, generate dynamic visualizations, interactive maps, and a variety of graph types, and customize detailed tables for reporting needs. By simplifying access to critical crime data, the platform empowers users to conduct in-depth investigations, uncover trends, and make data-driven decisions with ease.

    DC Witness: Crime Data visualization Dashboard

  • 3rd May 2024:                                              
                                    
                                 This capstone project, developed during my final college class, addresses the challenge of finding accessible bathrooms on a large campus like CU Boulder. Working with a creative partner, we created a bathroom locator app with a unique review system for cleanliness and busyness. Users can submit bathroom locations, which are verified before being added to the app. Our high-fidelity prototype includes hundreds of data points and can be scaled for use on university campuses or in cities, growing more valuable as users contribute data.

    CU Potty: Bathroom Locator/Reviewer App

  • 27th December 2023: 
                                    A Discord bot equipped with numerous commands retrieves music-related details and generates visual representations derived from musical data.
                                
                                    This discord bot is made to work on any server it is invited to, with an array of commands to fetch desired information about songs, albums, and artists. Generates visualizations based off inputted albums. Utilizing Spofity and Genius API

    A Discord-ready music bot tailored for server use

  • 5th November 2023:

                                     The visualization generated with code from a music dataset depicts the artist's logo, derived from data gathered on their popular albums across time. It showcases sentiment polarity analysis values associated with these albums. School/personal project using python coding and lyrics Genius API a visualization is generated based off a personally chosen artist. Visual is interactive and comes in many different color schemes.

    Sentiment Analysis of Lyrics Visualization Created off Popular Albums from an Artist

Services

Consulting and development services tailored to your business needs.

Data Science & Analytics

Turn your data into actionable insights. I provide comprehensive data science consulting including statistical analysis, predictive modeling, machine learning solutions, and data visualization to help drive informed business decisions.

Data Engineering & Infrastructure

Build robust data pipelines and infrastructure. I design and implement scalable data engineering solutions, ETL/ELT pipelines, data warehousing, and cloud-based data infrastructure to support your analytical needs.

Full Stack Development

Modern web applications from front to back. I develop responsive front-end interfaces, robust backend systems, databases, and full-stack web applications that are scalable and maintainable.

API & System Integration

Connect your systems seamlessly. I specialize in integrating third-party APIs, building custom APIs, connecting disparate systems, and automating business processes through intelligent system integration.

AI & Automation Solutions

Leverage AI to automate and optimize your workflows. I develop AI-powered automation solutions, including agentic AI systems, chatbots, intelligent workflow automation, and custom AI models tailored to your specific business challenges.

About

Connect with me on LinkedIn & Check out my GitHub

A Bit About Me
Aaron Wechsler

Aaron Wechsler

Founder of Mountain Lion Tech, providing expert consulting in data science, data engineering, full stack development, and AI automation. University of Colorado Boulder Information Science graduate (B.S., Winter 2024) with proven expertise in solving complex business problems through data and technology. Dedicated to delivering high-quality solutions and building long-term client relationships.

Hobbies
Aaron Wechsler

Hobbies

I am an avid snowboarder, motorcycle enthusiast, and bodybuilder, with a passion for taking on DIY projects. When I'm not working on personal fitness or enhancing my skills, I love exploring the mountains and canyons, embracing the thrill of outdoor adventures and nature.

Experience
Experience

Experience

I have hands-on experience with AI coding and engineering in the marketing and advertising sector, developing agentic AI solutions for campaign optimization and automation. Additionally, I am a well-traveled professional with expertise in the crime data sector and international illicit trade, working with complex, real-world data. With a diverse skill set and strong drive for continuous growth, I consider myself a quick learner and a "jack of all trades." Check out my resume here. Resume.

Get in Touch

Let's discuss how Mountain Lion Tech can help with your data science, engineering, and development needs.

Contact Details